91视频播放观看,91视频IOS网站观看,免费看91视频,91视频污版免费下载

收藏本站在線留言網站地圖

歡迎光臨91视频播放观看環境!

大家都在搜:空氣源熱泵地源熱泵空調91视频IOS网站观看工程地源熱泵鑽井風源熱泵係統

當前位置: 首頁 » 91视频播放观看新聞中心 » 資訊中心 » 技術論壇 » 裝了地源熱泵不用裝地暖,與熱水地暖完美結合

裝了地源熱泵不用裝地暖,與熱水地暖完美結合

文章出處:   責任編輯:   發布時間:2017-06-02 17:14:53    點擊數:-   【

如今隨著技術的不斷發展,地源熱泵也越來越成熟,以上海地區為例,大部分用戶選擇地源熱泵與熱水地暖相結合的方式,給用戶帶來更便捷的服務。

“恒溫、采暖、生活熱水”想要家園同時滿足這三種生活需求,還要安裝現在節能環保的91视频IOS网站观看。地源熱泵的概念,最早在1912 年由瑞士的專家提出,後期在歐美國家盛行,是在近幾年才傳入我國,並得到人們廣泛接受認可的。很多對地源熱泵不熟悉的用戶會問道:“裝了地源熱泵還裝不裝地暖?”想要了解這個問題,91视频播放观看還應對地源熱泵及地暖有一個全麵的認識。

裝了地源熱泵不用裝地暖,與熱水地暖完美結合

地源熱泵是通過利用儲存在大抵表層中的熱能來實現冬季的供暖的,它將地熱交換器埋於地下,將土壤中所存儲的熱量進行提取,然後轉移到建築當中,通過末端風盤來送風取暖,而越來越多的用戶選擇使用熱水地暖的方式來進行散熱,由於地暖散熱是由下至上,散熱均勻,使用起來舒適度更高。

水地暖以溫度不高於60℃的熱水為熱媒,在埋置於地麵以下填充層中的加熱管內循環流動,加熱整個地板,通過地麵以輻射和對流的熱傳遞方式向室內供熱的一種供暖方式。

利用熱水地暖可以選擇水源式91视频IOS网站观看,也就是讓地源熱泵以地下水為媒介,將水中的熱量進行提取,再由內部循環水將這部分熱量通過地暖管來進行散熱;也可以選擇地下埋管土壤換熱的方式,將熱量通過91视频IOS网站观看的內部循環水來實現熱量的傳遞。

整個的91视频IOS网站观看使用起來無需增加換熱設備,大大的減少了投資,對於那些沒有市政供暖的小區來講是十分不錯的選擇,另一方麵即使是有市政供暖也不如地源熱泵使用起來更加劃算,因此越來越多的開發商選擇使用這種方式來提升樓房附加值。

安裝地源熱泵後不需要裝地暖


裝了地源熱泵不用裝地暖,與熱水地暖完美結合

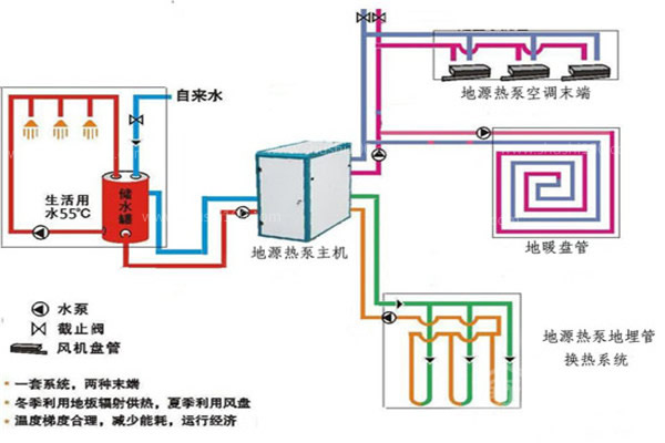
由上圖可以看出,地源熱泵可帶動水地暖、中央空調,並能提供生活熱水,一機三用,一套係統可以替換原來的鍋爐加空調的兩套裝置。而地暖作為一個獨立的采暖係統,也是通過地暖盤管中的熱水,來進行室內的輻射對流散熱。兩種設備均有向室內舒適供暖的功能,所以在安裝地源熱泵之後,不需要安裝獨立的地暖係統了。

現在不僅是上海地區開始選擇使用地源熱泵與地暖熱水的方式來供暖,其它地區的使用量也越來越多,相信隨著技術的不斷進步,地源熱泵的使用將會更加舒適。

地源熱泵是現在別墅用戶的首選,它不僅可以向室內供暖,而且可以滿足用戶的室內溫度、生活用水的三方要求,且後期使用節能性極強,所以很受現在用戶青睞。在91视频播放观看環境也有很多成功地源熱泵安裝實例,如杭州綠城桂花城、上海西郊大公館等都是其中的經典之作。

網站地圖