問:地源熱泵空調有什麽特點?
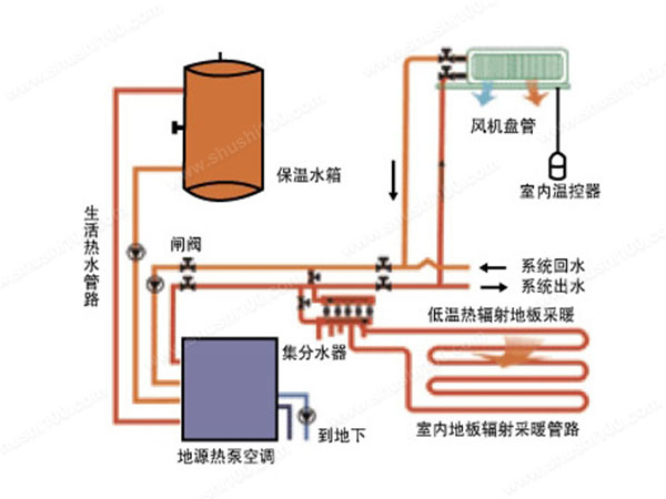
答:地源熱泵地暖空調是一種既具有夏季製冷功能,又具有冬季供暖功能的設備,實現製冷設備中的蒸發器、冷凝器在製冷/供暖狀態的功能互換。一次性投資,運營費用少,市場應用前景廣泛。 地源熱泵空調使用的是地下淺層的熱資源,也就是熱能,熱能是可再生能源,可以重複利用和回收。它的散熱效率大,占用麵積小,使用方便,供熱和製冷效果和中央空調一樣,同時它還能提升中央空調的工作效率,由此可見,地源熱泵空調工程必將成為是未來城市的發展趨勢。地源熱泵空調是采用節能環保的91视频IOS网站观看,其冷熱源采用安裝靈活、易於控製的埋管式土壤源熱泵係統,也稱土壤耦合式熱泵係統。具體采用立埋的埋管方式,以水作為冷熱量載體,水在埋於土壤中的換熱管道內與熱泵機組間循環流動,實現機組與大地土壤之間的熱量交換。
地源熱泵空調工程可以將土壤中的大部分熱量吸取出來,並供給室內,與其他的燃料相比,地源熱泵空調工程的轉換率是最高的,且比其他的燃料要節能很多。舉個例子來說明一下,比如電能供熱係統也就是鍋爐加熱,它可以將90%以上的電能轉換成熱量,也就是存在10%電能是不能轉換的,所以不如地源熱泵空調工程的100%轉換率。此外,鍋爐完全依靠的是電能,因此它的運行費用對比地源熱泵來說就要高出很多。
地源熱泵空調工程完全使用的地熱資源,一般土壤的溫度是最穩定的,所以地熱轉換成熱量傳輸進室內,也可以保證室內的溫度和濕度相對平衡,不會出現幹燥的情況,加上氣流速度小,送風均勻,幾乎不會產生噪音,舒適度非常不錯。

22年專注地(風)源熱泵精細化施工





掃一掃進入手機網站!