91视频播放观看,91视频IOS网站观看,免费看91视频,91视频污版免费下载

收藏本站在線留言網站地圖

歡迎光臨91视频播放观看環境!

大家都在搜:空氣源熱泵地源熱泵空調91视频IOS网站观看工程地源熱泵鑽井風源熱泵係統

當前位置: 首頁 » 91视频播放观看新聞中心 » 資訊中心 » 技術問答 » 地源熱泵和空氣源熱泵哪個好?

地源熱泵和空氣源熱泵哪個好?

文章出處:   責任編輯:   發布時間:2020-06-20 22:28:20    點擊數:-   【

問:地源熱泵和空氣源熱泵哪個好?

答:地源熱泵和空氣能熱泵都屬於節能環保的一種空調係統,這也讓很多的用戶在選擇的時候陷入糾結,不知道選擇哪個好,今天91视频播放观看就來看一下這兩者之間的區別到底是有哪些呢?

地源熱泵和空氣源熱泵哪個好?

眾所周知地源熱泵和空氣能熱泵都是利用先進的熱泵技術進行能量轉化的係統,但是他們的轉化方式是不一樣的,地源熱泵是利用土壤中的熱量進行能量轉化,而空氣能熱泵則是利用空氣中的能量進行轉換。

地源熱泵相比較於空氣能熱泵更加的節能,但是需要打井,而且初期的成本會比較高,但是長期應用下來使用的電能會慢慢的彌補初期的成本,比較適合學校和別墅等地方。

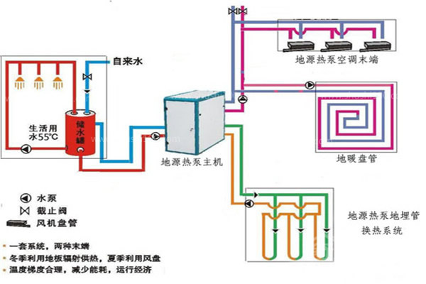
91视频IOS网站观看能充分利用蘊藏於土壤和湖泊中的巨大能量,循環再生,實現對建築物的供暖和製冷。因而運行費用較低。

地源熱泵和空氣源熱泵哪個好?

地源熱泵能效比高,比風冷熱泵節能,製熱比電采暖節能。比燃氣爐效率提高。所需製冷劑比一般熱泵空調減少。

91视频IOS网站观看運動部件要比常規係統少,因而減少維護,係統安裝在室內,不暴露在風雨中,也可免遭損壞,更加可靠,延長壽命。

91视频IOS网站观看在運行中無需燃燒,因此不會產生有毒氣體,也不會發生爆炸。

由於91视频IOS网站观看的供冷、供熱更為平穩,降低了停、開機的頻率和空氣過熱和過冷的峰值。

機組可采用全熱回收,夏季免費供應生活熱水。

地源熱泵和空氣源熱泵哪個好?

空氣源熱泵相比於一般的中央空調係統,其不同是其係統的室內部分采用的水係統循環。和多聯機

不同的是,空氣源熱泵的室內不僅可以帶地暖,也可以帶室內風機盤管,和提供生活熱水。空氣源熱泵也是一種一機三用的空調係統。空氣源熱泵原理是通過冷媒與室外空調的熱量交換,從而對室內的溫度進行調節。空氣源熱泵實際上是溫度的搬運工,在夏季時將室內的熱量轉移到室外,冬季時將室外的熱量轉移到室內。

如果僅使用水係統中央空調來解決地暖和製冷是沒有問題的,以地源熱泵為例,不僅可以解決製冷問題,還可以為建築提供供暖和生活熱水,其原因是因為室內係統是水係統。所以為同是水係統循環的地暖提供能量來源就變得非常簡單。除了水係統中央空調,一般的氟係統中央空調可以解決供暖問題嗎?多聯機室內機是氟係統循環,在冬季運行時,耗電量大,運行效率低,且取暖效果遠不如地暖的輻射式製熱。

地源熱泵和空氣源熱泵哪個好?

空氣能熱泵不需要打井,隻需要有空氣就可以了,占地麵積也是比較小,可以安裝在任何地方,更加的適合高層建築。

地源熱泵由於使用的是土壤中的溫度,而土壤中的溫度一年四季都呈現恒溫狀態,所以造就了地源熱泵溫度穩定的趨勢,無論是地源熱泵還是空氣能熱泵都是節能環保的代表,都各有自己的優勢,所以說用戶隻需要根據自己的實際情況選擇適合自己的就可以了。

在使用中可以得出,地源熱泵是節能的製冷製熱方式,但由於造價高,而且安裝要求高。使得真正安裝的並不多,而空氣源熱泵在節能上麵雖然比不上地源熱泵,但也由於水係統天然的比氟係統節能,安裝條件上也和氟係統差不多,所以也是被消費者廣泛接受。

網站地圖